2023年5月19-21日,2023中国(秦皇岛)塑料薄膜与软包装产业链交流对接会在河北秦皇岛希尔顿欢朋酒店顺利召开。西安昱昌环境科技有限公司(以下简称“昱昌环境”)受邀与来自河北、河南、湖南、山东、天津、广东、江苏、江西、浙江、上海等地的软包产业链的200多位代表参加了本次会议,现场交流、分享、探讨解决产业链当下存在的突出问题。

昱昌环境市场总监陈明,围绕软包行业VOCs治理的困惑、软包行业如何实现VOCs治理与节能的双赢的问题,以及生产企业在选择RTO设备对于安全运行、系统能耗等方面的关注点进行了细致分享,介绍了昱昌环境在软包行业科学有效的VOCs治理经验。
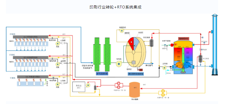
昱昌环境印刷行业治理方案:
废气特点:大风量、低浓度
废气来源:印刷烘箱、复合机烘箱的有组织废气,印刷车间、调墨间的无组织废气
废气组分:乙酸乙酯、醋酸正丙酯、丁酮、异丙醇、乙醇、丙二醇甲醚醋酸酯
工艺方案:无组织捕集+沸石转轮浓缩+有组织减风增浓+旋转阀式RTO+余热回收
余热回用方式:热水回热、蒸汽回热、热风回热、导热油回热


昱昌环境VOCs治理经验丰富,在全国范围内已有将近三百家软包行业治理案例,包括福建达利、东莞奇妙、河南银金达彩印、四川汇利包装、上海紫江彩印包装等行业内大型企业。
软包行业部分案例:

未来,昱昌环境将持续专注于软包印刷行业VOCS治理技术提升,为实现印刷企业VOCs治理与节能双赢目标贡献力量。